高含鹽廢水處理實例
高含鹽廢水是指含至少總溶解固體TDS(Total Dissolved Solid)和有機物的質量分數大于等于3.5%的廢水,包括高鹽生活廢水和高鹽工業廢水。主要來源于直接利用海水的工業生產、生活污水和食品加工廠、制藥廠、化工廠及石油和天然氣的采集加工等。
這些廢水中除了含有有機污染物外,還含有大量的無機鹽,如Cl-、SO4 2-、Na+、Ca2+等離子。這些高鹽、高有機物廢水,若未經處理直接排放,勢必會對水體生物、生活飲用水和工農業生產用水產生極大危害。
該類濃廢水的共同特點是:不能簡單地用生化處理,且物化處理過程較復雜,處理費用較高,是污水處理行業公認的高難度處理廢水。
1 、高含鹽廢水處理技術
關于高含鹽廢水的處理技術,國內外已經研究了幾十年,目前通常采用的方法主要包括:生物法、SBR工藝法和三效蒸發器脫鹽法等。
① 生物法
生物處理是目前廢水處理最常用的方法之一,具有應用范圍廣、適應性強等特點。化工廢水如染料、農藥、醫藥中間體等含鹽量較高的廢水,污染嚴重,必須經過處理才能排放。
況且,此類廢水成分復雜,不具備回收價值,采用其他處理方法成本較高,因此生物處理仍是首選的方法。
無機鹽類在微生物生長過程中起著促進酶反應,維持膜平衡和調節滲透壓的重要作用,但鹽濃度過高,會對微生物的生長產生抑制作用,主要原因在于:
(1)鹽濃度過高時滲透壓高,使微生物細胞脫水引起細胞原生質分離;
(2)高含鹽情況下因鹽析作用而使脫氫酶活性降低;
(3)高氯離子濃度對細菌有毒害作用;
(4)由于污水的密度增加,活性污泥容易上浮流失。
為此,高含鹽廢水的生物處理需要進行稀釋,通常在低鹽濃度下(鹽濃度小于1%)運行,因而會造成水資源的浪費,同時由于處理設施龐大也會造成投資增加、運行費用提高。隨著水資源的日趨緊張,國家出臺的保護水資源的各項法規和收費措施,給高含鹽廢水處理的企業帶來了負擔。
②SBR工藝
SBR是序批間歇式活性污泥法的簡稱,是一種按間歇曝氣方式來運行的活性污泥污水處理技術,又稱序批式活性污泥法。與傳統污水處理工藝不同,SBR技術采用時間分割的操作方式替代空間分割的操作方式,非穩定生化反應替代穩態生化反應,靜置理想沉淀替代傳統的動態沉淀。它的主要特征是在運行上的有序和間歇操作。SBR技術的核心是SBR反應池,該池集均化、初沉、生物降解、二沉等功能于一池,無污泥回流系統。
SBR工藝的優點主要有:
(1)池內厭氧、好氧處于交替狀態,凈化效果好;
(2)運行效果穩定,污水在理想的靜止狀態下沉淀,需要時間短、效率高,出水水質好;
(3)耐沖擊負荷,池內有滯留的處理水,對污水有稀釋、緩沖作用;
(4)工藝過程中的各工序可根據水質、水量進行調整,運行靈活;
(5)處理設備少,構造簡單,便于操作和維護管理;
(6)反應池內存在DO、BOD5濃度梯度,能有效控制活性污泥膨脹;
(7)SBR法系統本身也適合于組合式構造方法,利于污廢水處理廠的擴建和改造;
(8)通過適當控制運行方式,實現好氧、缺氧、厭氧狀態交替,具有良好的脫氮除磷效果;
(9)工藝流程簡單、造價低。
盡管SBR工藝在廢水處理工程中有如此多的優點,但是對于高含鹽廢水的處理還存在一些難點,需要進一步克服。
主要難點有:
(1)廢水中含鹽量的增加,對廢水處理系統的硝化能力影響較大;
(2)廢水中含鹽量較多時,浮力較大,不容易沉淀;
(3)多數高含鹽廢水中含有有害有機物等其他雜質,不能通過SBR工藝加以去除;
(4)SBR工藝自動化要求程度高;
(5)后處理設備要求較多,如消毒設備、接觸池容積,以及排水設施如排水管道等都要求很高。
③三效蒸發器脫鹽法
蒸發是現代化工單元操作之一,即用加熱的方法使溶液中的部分溶劑汽化并去除,以提高溶液的濃度,或為溶質析出創造條件。三效蒸發器脫鹽法是利用濃縮結晶系統將廢液中的無機鹽通過蒸發的方式加以去除的方法。
三效蒸發器是由相互串聯的三個蒸發器組成,低溫(90℃左右)加熱蒸氣被引入第一效,加熱其中的廢液,產生的蒸氣被引入第二效作為加熱蒸氣,使第二效的廢液以比第一效更低的溫度蒸發,這個過程一直重復到最后一效。第一效凝水返回熱源處,其它各效凝水匯集后作為淡化水輸出,一份的蒸氣投入,可以蒸發出多倍的水出來。
同時,高鹽廢水經過由第一效到最末效的依次濃縮,在最末效達到過飽和而結晶析出,由此實現鹽分與廢水的固液分離。
在含鹽廢水的處理過程中,含鹽廢水進入三效濃縮結晶裝置,經過三效蒸發冷凝的濃縮結晶過程,分離為淡化水(淡化水可能含有微量低沸點有機物)和濃縮晶漿廢液;無機鹽和部分有機物可結晶分離出來,焚燒處理為無機鹽廢渣;不能結晶的有機物濃縮廢液可采用滾筒蒸發器,形成固態廢渣,焚燒處理;淡化水可返回生產系統替代軟化水加以利用。
三效蒸發器脫鹽法具有技術成熟、可處理廢水范圍廣、占地面積小、處理速度快、節能等優點,隨著化工產業的發展,越來越多的高含鹽廢水需要處理,三效蒸發器脫鹽法的應用將越來越廣泛。
2 、三效蒸發器
1 、三效蒸發器應用范圍
三效蒸發器可應用于處理化工生產、食品加工廠、醫藥生產、石油和天然氣采集加工等企業在工藝生產過程中產生的高含鹽廢水,適宜處理的廢水含鹽量為3.5%~25%(質量百分比),COD濃度為2000~10,000ppm。
2、 三效蒸發器組成及原理
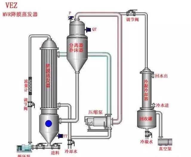
三效蒸發器主要由相互串聯的三組蒸發器、冷凝器、鹽分離器和輔助設備等組成(如圖所示)。三組蒸發器以串聯的形式運行,組成三效蒸發器。整套蒸發系統采用連續進料、連續出料的生產方式。
高含鹽廢水首先進入一效強制循環結晶蒸發器,結晶蒸發器配有循環泵,將廢水打入蒸發換熱室,在蒸發換熱室內,外接蒸氣液化產生汽化潛熱,對廢水進行加熱。由于蒸發換熱室內壓力較大,廢水在蒸發換熱室中在高于正常液體沸點壓力下加熱至過熱。
加熱后的液體進入結晶蒸發室后,廢水的壓力迅速下降導致部分廢水閃蒸,或迅速沸騰。
廢水蒸發后的蒸氣進入二效強制循環蒸發器作為動力蒸氣對二效蒸發器進行加熱,未蒸發廢水和鹽分暫存在結晶蒸發室。
一效、二效、三效強制循環蒸發器之間通過平衡管相通,在負壓的作用下,高含鹽廢水由一效向二效、三效依次流動,廢水不斷地被蒸發,廢水中鹽的濃度越來越高,當廢水中的鹽分超過飽和狀態時,水中鹽分就會不斷地析出,進入蒸發結晶室的下部的集鹽室。
吸鹽泵不斷將含鹽的廢水送至旋渦鹽分離器,在旋渦鹽分離器內,固態的鹽被分離進入儲鹽池,分離后的廢水進入二效強制循環蒸發器加熱,整個過程周而復始,實現水與鹽的最終分離。
冷凝器連接有真空系統,真空系統抽掉蒸發系統內產生的未冷凝氣體,使冷凝器和蒸發器保持負壓狀態,提高蒸發系統的蒸發效率。在負壓的作用下,三效強制循環蒸發器中的廢水產生的二次蒸氣自動進入冷凝器,在循環冷卻水的冷卻下,廢水產生的二次蒸氣迅速轉變成冷凝水。冷凝水可采用連續出水的方式,回收至回用水池。
三效蒸發器工藝流程圖
3 、三效蒸發器應用實例
1、處理對象及處理工藝
高含鹽廢水的主要成分為15%氯化鈉溶液,廢水pH值為6~8,廢水COD為50,000ppm。處理量為3t/h。根據高含鹽廢水的特性,工藝設計按照三效蒸發器進行設計,根據計算,確定的三效蒸發器的主要技術參數如下:
蒸發量Q=3000kg/h(每小時蒸發水分3000kg);實際蒸氣耗量Q=120 0kg/h(進氣壓力0.3~0.4MPa);一效蒸發器換熱面積S=80m2,真空度P=-0.03MPa;二效蒸發器換熱面積S=80m2,真空度P=-0.06MPa;三效蒸發器換熱面積S=80m2,真空度P=-0.085MPa;循環冷卻水耗量Q=40t/h;冷凝冷卻面積A=240m2;機組總功率P=25kW;機組占地面積為長10m×寬5m×高4m。根據工藝,充分考慮廢水對設備的腐蝕性,且本著在滿足使用性的前提下盡量節約成本的原則,系統設備選材如下:
1)蒸發器本體選擇碳鋼重防腐,可耐120℃以內酸、堿、鹽溶液的腐蝕;
2)加熱器選擇Ta1鈦管;
3)冷凝冷卻器列管選用316L不銹鋼;
4)出料螺桿泵選用316L不銹鋼材質;
5)回收水罐及閃蒸罐選用碳鋼噴涂防腐涂料;
6)工藝管道、管件、閥門選用316L不銹鋼+PPR材質;
7)結晶罐選用碳鋼重防腐。
2、 處理結果及存在的問題
高含鹽廢水經三效蒸發器處理后,產生了結晶鹽、有機物濃縮廢液和淡化水,結晶鹽和有機物濃縮廢液送到危險廢物處置中心集中焚燒處置,淡化水回用到生產中進一步利用。
通過本系統的運行發現,盡管三效蒸發器可以有效處理高含鹽廢水,但是還存在一些問題需要進一步克服,主要表現在:
(1)廢水處理成本高。由于被處理的廢水多有腐蝕性,所以設備的選材需要考慮抗腐蝕性,成本較高。
(2)整套設備運行過程中腐蝕嚴重,壽命短。在三效蒸發器的設計中,雖然盡量選用抗腐蝕的材料,但是并不能避免腐蝕,尚存在設備使用壽命較短的問題,需要及時更換。
(3)三效蒸發器處理高含鹽廢水需要大量的蒸氣,很多地方不具備條件。
(4)通過三效蒸發器處理后的高含鹽廢水還需要送人危險廢物處置中心做進一步處理。
4、 結論
高含鹽廢水必須經過適當處理后才能回歸環境。實踐證明,傳統的廢水處理方法并不適宜處理高含鹽廢水。在眾多的高含鹽廢水處理技術中,三效蒸發器脫鹽法具有技術成熟、可處理廢水范圍廣、占地面積小、處理速度快、節能等優點,在國內具有較大的發展前景。雖然,三效蒸發器存在著處理成本高、設備使用壽命短、需要蒸氣量大等缺點,但是隨著技術的進一步發展,該技術在高含鹽廢水處理領域中的應用會進一步擴大。
